AMMS

Klinkon Electronics

AMMS (Autonomous Meteorological Monitoring Service) è un sistema di monitoraggio autonomo per meteo e parametri ambientali, partito nel 2018 e che unisce le competenze di diversi laboratori e maker della provincia tra cui Klinkon Electronics, DeLucaLabs e FloppyLab.
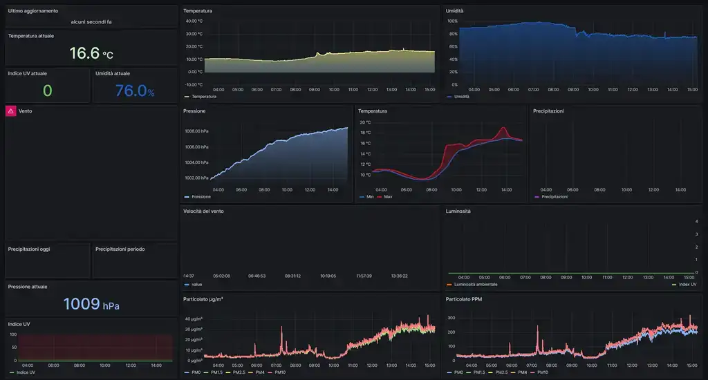
Consente, tramite centraline e nodi meteo, di interfacciare dispositivi IOT come serre, arnie, irrigatori, sistemi di previsione meteorologica a dei sensori che acquisiscono parametri ambientali quali umidità, temperatura, pressione, precipitazioni, velocità del vento, luminosità, Particolato µg/m³, Particolato PPM, con lo scopo di creare un database opendata (gratuito) in cui caricare e leggere i dati per le proprie attività (fini turistici, promozione, sociale, industriale)
AMMS raccoglie i dati ambientali di 16 località tramite stazioni meteo e di monitoraggio posizionate in tutta la provincia di Belluno. L'elaborazione dati, fornisce informazioni di previsioni di allerte meteo e bollettini meteorologici, oltre che meteo in tempo reale. Inoltre elabora un database di informazioni destinate ad essere aggregate e confrontate per creare un database consultabile da chiunque.

  • installazione di centraline meteo (gestiscono irrigatori, serre, arnie, con possibilità di avere sensori sotteranei e funzionalità avanzate) e nodi di monitoraggio (stazioni più piccole composte solo da sensori meteo)
  • irrigatori e serre smart connesse al sistema
  • canali per raccolta e visualizzazione dati (divulgazione)
  • Canale Telegram: SMAS - Servizio Meteo Autonomo Sovramontino (dove sono presenti previsioni a 5 giorni e le previsioni orarie odierne) [al momento disponibile solo per le stazioni installate nel comune di Sovramonte perchè il sistema AMMS ha mappato tutto il comune di Sovramonte in maniera capillare]
  • sito Grafana, dove si possono consultare storici e dati in tempo reale
  • pagina Instagram per l'aspetto tecnico del progetto, dove si possono imparare nozioni di meteorologia, elettronica, e ricreare il progetto in casa (KlinkonElectronics e Servizio Meteo Sovramontino)

Klinkon Electronics

Klinkon Electronics è un piccolo laboratorio di makers fondato nel 2021, focalizzato su lavori di elettronica, informatica e stampa 3D. Forniamo servizi di consulenza, riparazioni elettroniche e interventi di manutenzione e modding ad hardware di consumo come pc e smartphone.
Incentrati sulla sostenibilità ambientale e sull’ottimizzazione delle risorse disponibili, forniamo consulenze di stampa3d ed elettronica, con la progettazione, prototipazione e produzione di soluzioni per aziende e privati.